行業動態
-
光伏專用熔斷器過流保護必要性光伏專用熔斷器涵蓋產品:組合器盒;10*38、14*51、14*65熔斷器PV-15A10F,PV-10A10F等;NH型熔斷器PV-200ANH1等;平端型熔斷器;XL型熔斷器PV-100A-01XL-B等。CHPV熔斷器座,BMM系列熔斷器座,有線熔斷器座,電涌保護裝置…2020-05-06> -
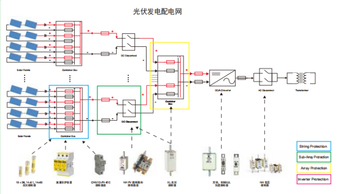
BUSSMANN 光伏熔斷器保護方式概述隨著市場對大功率太陽電池組的需求量不斷增加,光伏系統與風電并網發電應用技術的推廣與發展,采用高電壓直流熔斷器保護光伏電池系統的安全并網運行,已成為國際通行的一項重要技術措施。光伏熔斷器有兩種保護方式即字符串保護和陣列保護…2020-05-07> -
BUSSMANN光伏熔斷器型號及配套底座光伏專用熔斷器及配套底座:10*38熔斷器 PVM-*A;PV-*A10F;PV-*A10-T;PV-*A10-1P/2P;10*38配套底座:CHPV1U;CHPV1IU;CHPV2U;CHPV2IU;BMM6031;BMM6032;BMM6033;HPV;HEB;1A3400保險夾14*51熔斷器 PV-*A14F;14*51配套底座 CHPV141U;CHPV141IU;14*65熔斷器 PV-*A14LF;PV-*A14L-T;PV-*A14LF10F;NH型熔斷器 PV-*ANH1/NH2/NH3;NH型配套底座:SD系列SD1-D-PV;SD2-D-PV;SD3-D-PV;NH型配套…2020-05-08> -
BUSSMANN 光伏熔斷器XL類型BUSSMANN 推出的XL熔斷器系列產品是一款應用于太陽能電池板重的光伏熔斷器,該產品經過特別設計,用以保護和隔離光伏匯流箱與隔離開關。這些熔斷器能夠分斷故障PV陣列(反向電流、多排陣列故障)產生的較低過載電流。…2020-05-09> -
太陽能電池板應用中的圓柱型光伏熔斷器BUSSMANN推出的應用于太陽能電池板中的圓柱型光伏熔斷器,產品經過特別設計,用以保護和隔離光伏組列。熔斷器能夠分斷故障PV陣列(反向電流,多排陣列故障)產生的較低過載電流。按照尺寸不同可分為三個類型:10*38;14*51;14*65…2020-05-10> -
光伏專用直流熔絲性能要求當前,光伏電站普遍存在熔絲故障多、維護工作量大等問題。本文就光伏熔絲的失效機理、應用場景、保護原理與實踐等通過理論分析與現場考察相結合,分析了直流熔絲應用于光伏電站的失效率、安全可靠性風險等。BUSSMANN研發生產的PV系列光伏直流熔斷器,經過多年的推廣銷售,在市場上具有較好的口…2020-05-11>
















